Clinic.js - free open source alternatives of AppDynamics, AppSignal, OneAPM Application Insight, Stackify
| App Name | Clinic.js |
|---|---|
| Price | Free |
| Rating | |
| Platform | WindowsmacOSLinux |
| Website | Visit Clinic.js website |
| Source code/Download | Get Clinic.js |
| Logo | Preview |
| App Preview | ![]() Preview |
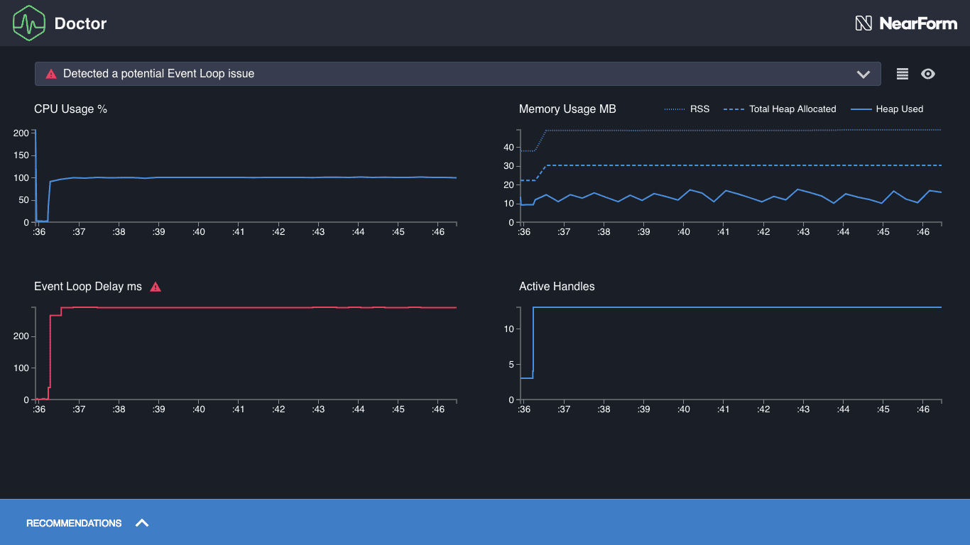
| Introduction | Tools to help diagnose and pinpoint Node.js performance issues. Clinic.js is a suite of tools to help diagnose and pinpoint your Node.js performance issues. |
| Plans |





